소식 & 컨설팅 사례
최신 AI 기술 트렌드와 실제 컨설팅 성공 사례를 확인하세요
AI 컨설팅 사례
실제 기업의 AI 컨설팅 도입 성공 사례를 확인하세요
MCN(엔터테인먼트) 스타트업
MCN / 크리에이터 마케팅
총 절감 비용
8,700만원
문제점
크리에이터 관리 플랫폼 개발 필요. 외주 의존도가 높고 소통 문제로 일정 지연 반복. 기술 비전문가 입장에서 개발자 채용도 어려움
솔루션
AI 개발 컨설팅을 통해 내부 개발 역량 강화. Claude, Cursor 등 AI 도구 활용법 전수 및 백엔드 개발자의 풀스택 전환 지원
📋 수행 프로젝트
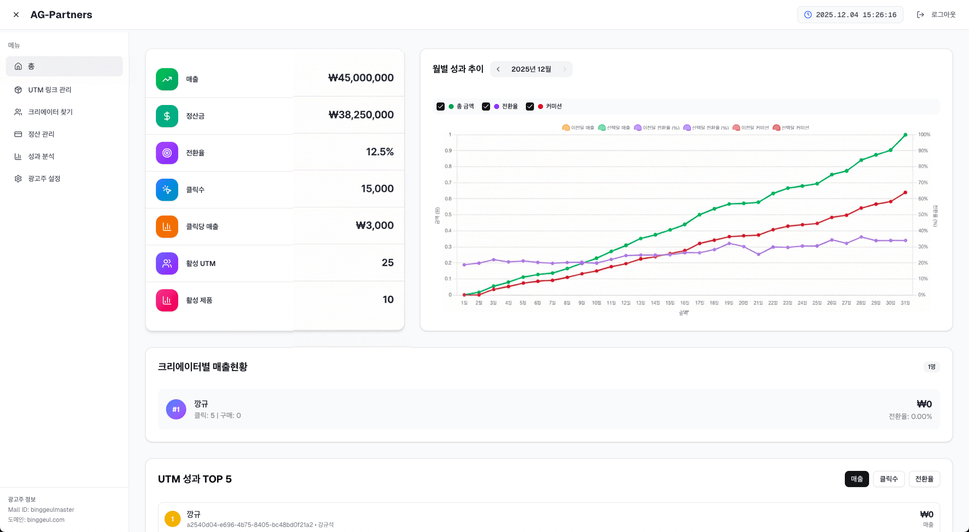
UTM 기반 트래킹 및 크리에이터 관리자 페이지 개발
광고주의 자사몰 유입을 정확하게 추적하고, 크리에이터 SNS 링크 기반의 판매·커미션 시스템 구축
크리에이터 전용 모바일 앱 개발
크리에이터가 쉽게 링크를 관리하고 실시간으로 성과를 확인할 수 있는 전용 앱
📅 컨설팅 프로세스
Claude, Cursor 등 AI 개발 도구 활용법 교육 및 기술 스택 설계
UTM 기반 트래킹 시스템 및 크리에이터 관리자 페이지 개발 (Cafe24 API 연동, 웹훅 설정)
Flutter 기반 크리에이터 전용 모바일 앱 개발 및 배포 (Google Play / App Store)
🎯 성과
외주 개발 비용 4,700만원, 개발자 채용 인건비 4,000만원 (총 8,700만원 절감)
외주 대비 개발 기간 단축 (3개월 만에 웹+앱 완성)
기술 내재화로 향후 유지보수 및 업데이트 자체 처리 가능
백엔드 개발자가 풀스택 개발자로 성장
🛠️ 활용 기술
🖥️ 개발 결과물





“외주 개발을 여러 번 진행하면서 소통 문제와 일정 지연으로 정말 힘들었는데, AI Alliance 컨설팅을 통해 내부 개발 역량을 구축할 수 있었습니다. 외주 의존도를 줄이는 동시에 개발 일정의 불확실성도 크게 줄었고, 무엇보다 5000만원 이상이라는 엄청난 비용을 절감할 수 있었습니다. 이제는 내부에서 직접 관리하고 업데이트할 수 있어서 정말 만족스럽습니다.”
— 대표이사 이계윤
자세히 보기 →AI 세미나
새로운 소식을 준비하고 있습니다
Coming Soon뉴스레터 구독
최신 AI 기술 소식과 세미나 정보를 받아보세요